Smart Groups
Groups Guide
In this article, we explore the creation and management of Smart Groups within the platform. Smart Groups allow you to automate the organization of recipients based on dynamic criteria, making it easier to target specific audiences for training or phishing campaigns
1. To create a new group for recipients, click on the New Group button.

Add the group name and description then select smart group from group type and click NEXT STEP to proceed.

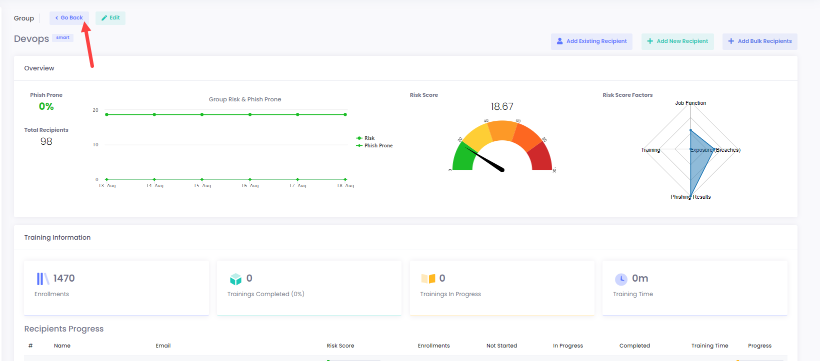
3. If you would like to return to the default page of Groups, just click on Go Back.

4. At the second stage of the process that is recipient related, you have the option to create recipients. This is optional, so you can proceed to the NEXT STEP accordingly.

5. If you wish to create users, you can do it manually by adding their details (ex. First Name, Email, etc.):

6. You can also select the position of that recipient through the drop-down list and click Add to finally add the draft user for review.

7. Alternatively, for larger groups of known people, you can mass add users on the platform by importing CSV files.

8. The structure of the CSV file should be specific so the platform can retrieve the information properly. To guide you, there is a CSV file available for download that shows the proper format for use:

9. Inserting users using the Bulk Import button:

For this instance, we are using a custom template:

10. As we can see, our users have been successfully added for review:


11. In the prompt that appears, select Cancel if you would like to review again. Otherwise, select Create to create the group as expected.

In case that you haven’t entered any recipients during the Recipients phase, this will create an empty group. You may use this method when creating Email Campaigns.
12. Click OK on the last prompt.

13. Let’s do a demonstration:

14. Finally, our group has been created along with the users!

15. Now, let’s enter a user manually for demonstration:



16. We can click on the trash can icon to delete that user:

17. Instead, we will continue:



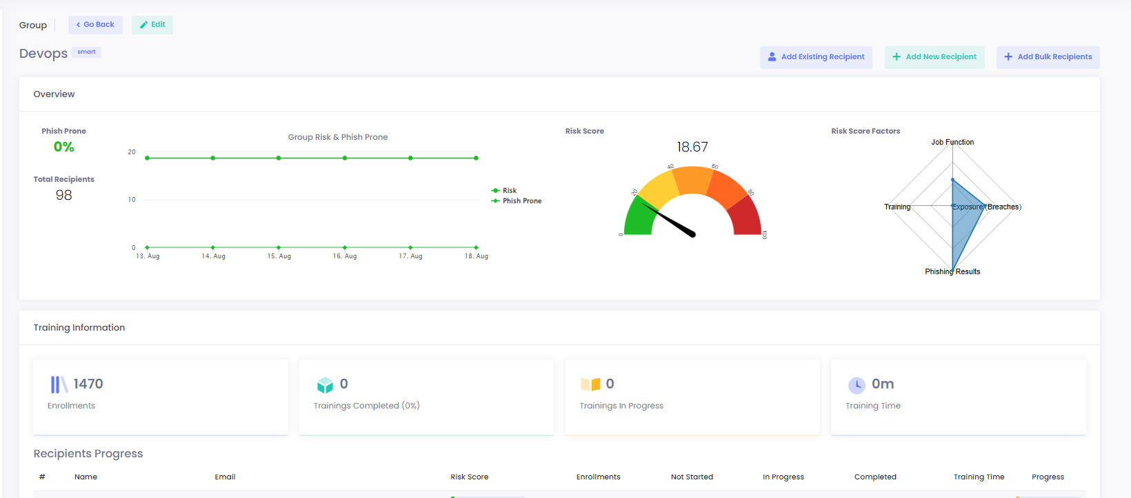
18. As expected, the new Group called DevOps now exists and it includes the user we have created!

19. You can edit the group type from smart to normal and vise versa through the Edit button :



20. To add an existing recipient to the group, select the Add Existing Recipient button:

21. Pick the recipient of your choice and click Add to confirm, or Cancel to negate the procedure:

22. On the confirmation that pops up, just click OK.


23. Moreover, you can add a new recipient in the group through the Add New Recipient button:


24. Add the required details and select the organisation level for that recipient from the drop-down list.

25. Click Save to store the new recipient, or press Cancel to return to the previous window.

26. Alternatively, for larger groups of known people, you can mass add users on the platform by importing CSV files using the add bulk recipients.

27. To view the user of a group, click on the eye button next to the record details:


To learn more about recipients, please visit the following link.
28. In case you wish to delete a user from a group, click on the trash can button.

29. To confirm the action, click on Remove target. Otherwise, select Cancel.

30. When removing the target recipient, a confirmation prompt pops up. Click OK to resume.


31. Another option is to Go Back to the default page of Groups, to view the current groups.


32. To return to the “view” page of your group, click on the eye button.


33. Alternatively, to edit the group itself, click on the pencil symbol:


34. You can always delete a group from the list by selecting the trash can button.

35. Just confirm your action with Delete or select Cancel to reject:

36. On the confirmation prompt, click OK to continue exploring the portal.

Last updated
